Hourly Sales Report Overview
The "Hourly Sales Report" summarizes all sales by the hour for a specific date range.
The system compiles sales data for each hour across all days within the selected date range. This allows for the identification of specific hours when a store experiences the highest and lowest sales activity. For example, if you select a 10-day date range and the store operates from 8 AM to 7 PM, the system will total the sales recorded for each hour. It will calculate the total sales at 8 AM across all 10 days, then at 9 AM, 10 AM, and so on, until 7 PM.
If you access stores in multiple time zones, note that the system displays the local time of the selected store in the Left Panel.
This article includes information about:
- How to generate the "Hourly Sales Report" for the selected date range
- How to apply filter options to customize the report
- How to automate (schedule) or print a report
- How to mark the report as a favorite report
1. Reaching "Hourly Sales Report"
- Step 1: Log into Control Center
- Step 2: Choose Store
- Step 3: Choose Reports
- Step 4: Choose Sales Reports
- Step 5: Choose Hourly Sales
Figure 1.1 below will help you better understand the navigation.
Figure 1.1
When you click "Hourly Sales," the Hourly Sales Report screen will open. As shown in Figure 1.2, it provides relevant filtering and sorting options.

Figure 1.2
2. Generating the "Hourly Sales Report"
Please follow the steps below to generate the "Hourly Sales Report" that meets your requirements:
- Navigate to the Hourly Sales Report screen.
- Select the date range and click "Generate Report" to view the "Hourly Sales Report" for the selected date range.
- You can use the Report Type, Filter Items (Custom Filters), Date Range & Presets filters, and Only Add-to-Sales Departments, Group by Register, and Group by Day checkbox filters to create the report that meets your requirements. You can use multiple filters to make the report more specific. Please refer to point 3. Report Filter Options, to learn more about these filters.
- Click "Generate Report" whenever you change your selection in any field to view the updated report.
- When you click the "Generate Report" button after selecting the date range, the system will show the store-wise report records, as Figure 2.1 shows.
Figure 2.1
- 1: Chart: The chart visually represents the report.
- X-Axis: The x-axis represents the hours.
- Y-Axis: The y-axis represents the sales amount in dollars.
- 2: Report Fields:
- Hour of Day: This shows the time stamp when the item/product was sold.
- Net Sales: This details the net sales procured until that time stamp.
- Sales: This details the number of sales transactions until that time of day.
- Total Qty: This shows the number of items sold until that time of day.
- Discounts: This displays the discount details, if any are applied.
- Total Cost: It displays the total cost of the items as they originally cost, without the discount deduction.
- Buydowns: This is the reduction of an item’s retail price derived from a reduction of the item’s cost from the supplier.
- Adj Cost: This represents the adjusted cost against the "Total Cost" of the sold item. i.e., Adj Cost = Total Cost - (deducted) Buydown (if any applied).
- $ Margin: This dollar margin is derived by Net Sales - Adj Cost - Discount.
- % Margin: Margin % is calculated as - $ Margin x100/Net Sales - Discount.
- % of Total: This "% of Total" is calculated by - Net Sale/Total Net Sales x100.
- Total: It displays the total of all the values at the column's end.
3. Report Fields
FTx Cloud POS lets you view the Hourly Sales Report records according to your preferences using various filter options. As highlighted in Figure 3.1, you can configure the report with any single filter or combination of multiple filters.
Figure 3.1
Report Filters:
- Report Type: The Report Type filter lets you generate the report based on two parameters: Hourly Report and Summary Report. 3.1 Report Type explains further details.
- Filter Items: The Filter Items (Custom Filters) filter lets you view the report based on a selected parameter from five available options: Department, Category, Manufacturer, Tag, and Department Tag. This means you can access the Hourly Sales Report for the selected parameter, i.e., departments, tags, or any other parameter. For further details, refer to Section 3.2 Filter Items (Custom Filters).
- Date Range & Presets: This filter lets you select the report's time interval. 3.3 Date Range & Presets explains further details.
- Checkbox Filters:
- Only Add-to-Sale Departments: If you tick this checkbox, the system will show only records for which the "Include in Sales Reporting" feature is enabled at the "Department" level. The report will show the records based on your selection. However, the report format will be the same as shown in Figure 2.1.
When creating or editing a "Department," the corporate employee can use the Include in Sales Reporting feature to determine whether to include the department's sales data in the overall sales report. This feature is typically used to distinguish between items that contribute to the business's income and those that don't.
- Group By Register: If you tick this checkbox when generating the report, the system will organize the report records based on the Register number on which the sales were performed. 3.5 Checkbox Filters explains further details.
- Group by Day: If you tick this checkbox when generating the report, the system will organize the report records based on sales days. 3.5 Checkbox Filters explains further details.
3.1 Report Type
The Report Type filter lets you view the Hourly Sales Report based on two parameters: Hourly Report and Summary Report.
Figure 3.1.1
- Hourly Report: The system selects this option by default and generates the report based on hours, as Figure 2.1 shows.
- Summary Report: When you choose this option, the report is generated in a summary format, as Figure 3.1.2 shows.
Figure 3.1.2
Report Fields:
- # of Transaction: This shows the number of transactions during the selected time frame.
- Net Sales: This details the net sales procured until that time stamp.
- Total Qty: This shows the number of items sold until that time of day.
- Discounts: This displays the discount details, if any are applied.
- Total Cost: It displays the total cost of the items as they originally cost, without the discount deduction.
- Buydowns: This is the reduction of an item’s retail price derived from a reduction of the item’s cost from the supplier.
- Adj Cost: This represents the adjusted cost against the "Total Cost" of the sold item. i.e., Adj Cost = Total Cost - (deducted) Buydown (if any applied).
- $ Margin: This dollar margin is derived by Net Sales - Adj Cost - Discount.
- % Margin: Margin % is calculated as - $ Margin x100/Net Sales - Discount.
- % of Total: This "% of Total" is calculated by - Net Sale/Total Net Sales x100.
3.2 Filter Items (Custom Filters)
The Filter Items (Custom Filter) filter lets you view the report based on a selected parameter from five options: Department, Category, Manufacturer, Tag, and Department Tag. This means you can access the report for the selected parameter, i.e., departments, categories, or any other parameter.
The Filter Items drop-down menu has two options: Show All and Custom Filters. By default, the system selects "Show All" and considers all parameters to generate the report. You can change it to "Custom Filter" to view the report based on a specified parameter from five available options: Department, Category, Manufacturer, Tag, and Department Tag.
Please follow the steps below to make the required selections:
- Select the Custom Filter option in the Filter Items drop-down and click the "Manage" button.
Figure 3.2.1
- The Manage Filters screen will appear, as shown in Figure 3.2.2.
Figure 3.2.2- 1: Saved Filters Drop-Down: Select the saved custom filters from the Manage Filters drop-down (if any) and click "Apply" to apply them. The system will redirect you to the Home Screen for the Hourly Sales Report. Click "Generate Report" to generate the report for the selected filter.
- 2: Manage Filters: Clicking this button will also open the Manage Saved Filters screen. Section 3.2.1 Save and Manage Custom Filters explains the details.
- 3: Parameters Tabs: You will see five tabs: Department, Category, Manufacturer, Tag, and Department Tag. Select the required tab, i.e., "Department," to create or apply a custom filter specific to the selected departments.
- 4. Search: Use this Search box to find a specific result.
- 5: Match All Filters Drop-Down: This filter has two options, "Match All Filters" and "Match Any Filters." Select either option to determine whether the Manage Filters screen data matches all applied filters. This drop-down is useful when you use multiple parameter tabs. For example, you choose a few manufacturers from the "Manufacturer" tab and a few departments from the "Department" tab.
- 6: Results: This section shows the list of relevant items in the selected tab. For example, if you have chosen the "Department" tab, it will show the list of departments. You can use the Search bar for a specific department.
- 7: Selection Checkboxes: Select the required departments by checking the corresponding checkboxes.
- 8: Arrow: Click the green Arrow button to move the selected records to the "Selected List."
- The Manage Filters screen will appear as shown in Figure 3.2.3.
Figure 3.2.3
- 1: Include or Exclude Toggle Button: When generating the report, you can decide whether to include or exclude the selected parameters.
- Include: Select "Include" to include all specified parameters in the report generation process.
- Exclude: Selecting "Exclude" will cause the system to exclude all specified parameters from generating the report.
- 2 Clear Selection: Click the "Clear Selection" button to remove the whole selection. To remove a single record from the list, click the Remove (x) icon next to the record.
- 3: Apply: Click the "Apply" button for the selected parameters. The system will navigate you to the Home Screen for the Hourly Sales Report. Click "Generate Report" to have the system generate reports based on your selection.
- 4: Save Filters: Click the "Save Filters" button to save the custom filter for future use. Section 3.2.1, Save and Manage Custom Filters explains the details.
3.2.1 Save & Manage Custom Filters
Please follow the steps below to save the configured custom filters for future use and manage the existing custom filters.
- Click the "Save Filters" button shown in Figure 3.2.3.
- The Name pop-up will appear, as shown in Figure 3.2.1.1.
Figure 3.2.1.1
- Enter the name of the custom filter and click "OK." The system will save the filter.
- The system will save the filter. You can use the saved custom filter whenever needed and delete it when no longer required. To do so, reopen the Manage Filters screen and follow the steps shown in Figure 3.2.1.2 according to your specific requirements.
Figure 3.2.1.2
- 1: Saved Filters Drop-Down: The saved custom filters will appear in the drop-down selection. You can select the required custom filter from the list and click "Apply."
- 2: Manage Filters: You can check and manage the filters by clicking the "Manage Filters" button. When you click it, a list of saved custom filters will appear in the "Manage Saved Filters" pop-up screen.
- 3. Filter Names: The Filter Names section lists all saved custom filters. Click on a filter name to select it.
- 4: Select Filter: Use the "Select Filter" button to select any filter from the list.
- Click on the filter's name, and then click on the "Select Filter" button. The system will close the "Manage Saved Filters" pop-up screen. Next, click the "Apply" button on the "Manage Filters" screen. The system will navigate you to the home screen for the Hourly Sales Report. Click "Generate Report" to generate the report for the selected filter.
- 5. Delete: Use the "Delete" button to remove the filter no longer required from the list.
- Similarly, you can filter and set up the records for other tabs (parameters).
- To generate the report with the specific data you've selected, apply a selection or choose a saved filter, then click the "Generate Report" button.
- The system will generate the report based on your specific choice, and the selected filter details will be displayed under the Selected Filters label, as shown in Figure 3.2.1.3.
Figure 3.2.1.3
3.3 Date & Presets
Date Range
Please follow the steps below to select the report's required date range and time interval:
- Click inside the Start Date field. The drop-down calendar will appear, as shown in Figure 3.3.1.
Figure 3.3.1
- Select the specific date and time from the drop-down calendar. Alternatively, manually enter the date in MM/DD/YYYY format.
- Click inside the End Date field and follow the same process.
- After making the appropriate selections for other filters, click on "Generate Report."
Presets
The Presets drop-down allows you to generate the report by selecting a common, specific duration/interval, such as Today, Yesterday, This Week, Last Week, etc. Please follow the steps below to choose the report's required date range using Presets.
- Hover over the "Presets" button.
- As shown in Figure 3.3.2, a drop-down menu will appear, allowing you to select the required duration or interval. The system will automatically set the Start and End Dates based on your selection.
Figure 3.3.2
3.4. Only Sales From
This filter lets you restrict the report to sales made on specific days of the week. By selecting a particular day, such as Monday, Thursday, or Friday, the report will only display sales recorded on that chosen day.

Figure 3.4.1
3.5 Checkbox Filters
- Only Add-to-Sale Departments: If you tick this checkbox, the system will show only records for which the "Include in Sales Reporting" feature is enabled at the "Department" level. The report will show the records based on your selection. However, the report format will be the same as shown in Figure 2.1.
When creating or editing a Department, the corporate employee can use the "Include in Sales Reporting" feature to determine whether to include the department's sales data in the overall sales report. This feature is typically used to distinguish between items that contribute to the business's income and those that don't.
- Group By Register: If you tick this checkbox when generating the report, the system will organize the report records based on the Register number on which the sales were performed, as Figure 3.4.1 shows.

Figure 3.4.1
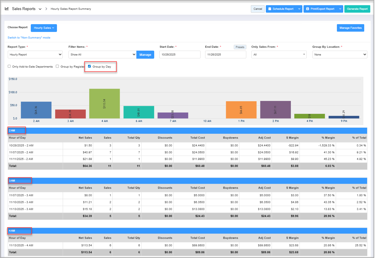
- Group by Day: If you tick this checkbox when generating the report, the system will organize the report records based on sales days, as Figure 3.4.2 shows.
Figure 3.4.2
4. Scheduling a Report
FTx Cloud POS supports report automation, allowing you to configure and schedule a report. The system will then send the scheduled report to the designated email addresses at the specified frequency (daily, weekly, bi-weekly, monthly, quarterly, etc.).
5. Printing / Exporting a Report
You can print or export any report according to your requirements. When you use the Print function, the system creates and opens the report's PDF file in a new tab. You can download the soft copy or print the paper copy according to your requirements.
6. Manage Favorites
FTx Cloud POS provides quick access to frequently viewed reports through the "Favorite Reports" feature. You can save a report as a favorite and manage all your favorite reports from any report screen using the "Manage Favorites" button.